About the client
NOI Techpark is a semi-public incubator and technology centre in Bolzano, which describes itself as the "South Tyrolean innovation district". The foundation stone for NOI Techpark was laid a few years ago on the site of an old aluminum factory, in order to promote research and development of innovative and sustainable technologies and to offer a springboard for young South Tyrolean startups. In addition to numerous startups and companies, it houses laboratories and premises of Fraunhofer Italia, Eurac Research, and the Free University of Bolzano. Another core area of NOI is the promotion of the digitisation process in South Tyrol, which is mainly under the care of the Digital-technology field. Among other things, the Beacon network in Bolzano and the OpenData Hub, an extensive database for tourism and mobility, have been installed for this purpose. Both services are available to the public and should thus contribute to the technological development of South Tyrol.

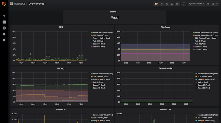
Monitoring servers using Grafana
About the project
In our function as consultants we pay special attention to a prestige project of NOI Techpark, the Open Data Hub. Open Data Hub is an access point to relevant data in South Tyrol. Service providers can use the Open Data Hub for all channels of digital communication. The data is regularly updated and easily accessible. The focus of the collected data is on the core areas of mobility and tourism. In addition, great importance is attached to the fact that the concept of open standards is followed, that it is free open-source software, and that the data is publicly available.
Our advice and support cover three areas in particular. On the one hand, we configure the infrastructure with the help of code (Infrastructure as Code) and provide for the automation of manual processes (Automation of Manual Processes). This includes the automated creation of servers, creation of domain names, and users as well as the installation of services. If a service breaks down, it can be easily restored by configuring it in the code.
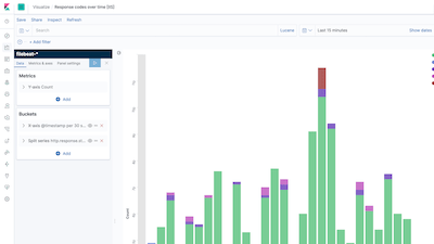
We also take care of the monitoring, i.e. the continuous checking of the infrastructure and the utilization of the servers. Here, too, e-mails are automatically sent in the event of errors to indicate that something is wrong.
Features
- Software Architecture
- Continuous Integration
- Automation of manual processes


- Cloud Infrastructure
- Infrastructure as Code
Last but not least, our product also includes continuous and automated integration (Continuous Integration/Automation of Manual Processes): after each change, the system automatically builds software and publishes it. It also carries out regular tests and constantly checks the quality of the code.
Conclusion
By fully automating several processes, we enable relatively small teams to manage and maintain a very large number of projects. In addition, constant monitoring ensures greater transparency of the systems and their utilization.

Did you like our work?
Let’s talk how we can support you.


